Custom Alerts
Learn how to configure Custom Alerts to quickly understand if a build breached any quality standards you might have set.
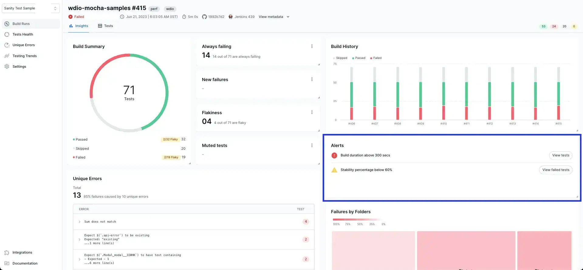
BrowserStack Test Reporting & Analytics allows users to set up custom rules for every build. If these rules are breached, you will see an alert on the Build Insights view, helping you quickly understand if the build crossed any quality standards you might have set.
This platform feature is available with Automate, App Automate, Test Management, Test Reporting & Analytics, and Automate TurboScale.

What are the types of alerts you can create?
You can create Critical and Warning state errors based on a set of rule options. You can also choose whether these alerts should apply to all builds in a Project or only select builds.
The types of alerts you can create are:
- Build Stability
- Build Performance
- Span of always failing tests
- Flakiness percentage
- Muted days
- Number of always failing tests
You can see the definition of each of the above terms while configuring the alerts.
How can you configure Custom Alerts?
You can configure Custom Alerts for each Project individually by navigating to Settings > Alerts.

Here, you can edit existing alerts or add a new alert:
- Add a new alert by clicking the Create Alert button.
- Edit or Delete an existing alert by clicking the kebab menu for each alert.
To configure an alert:
- Choose the type of alert you want to create from the options listed.
- Set a name for your alert.
- Choose whether you want your alert to apply to all builds in a project or just a select few builds.
- Configure the
Criticaland optionally, theWarningstate values for each alert. - Additionally, you can configure Email and Slack notification for your alerts.
- Click
CreateorSave Changesto finish setting up your alert.

We're sorry to hear that. Please share your feedback so we can do better
Contact our Support team for immediate help while we work on improving our docs.
We're continuously improving our docs. We'd love to know what you liked
We're sorry to hear that. Please share your feedback so we can do better
Contact our Support team for immediate help while we work on improving our docs.
We're continuously improving our docs. We'd love to know what you liked
Thank you for your valuable feedback!