Compare Website Scanner or Automated Tests reports
Learn how to compare two Website Scanner reports or Automated Tests reports.
The reports comparison feature allows you to compare two scan runs or two Automated Tests reports of a website. You can compare multiple scan runs belonging to the same build (not two reports from multiple builds) using reports comparison. Using this feature, you can effectively track the progress of accessibility compliance on your website.
Important information available on report comparison
The following screenshots represent how the comparison of Website Scanner reports and Automated Tests reports looks.
Website Scanner - compare reports

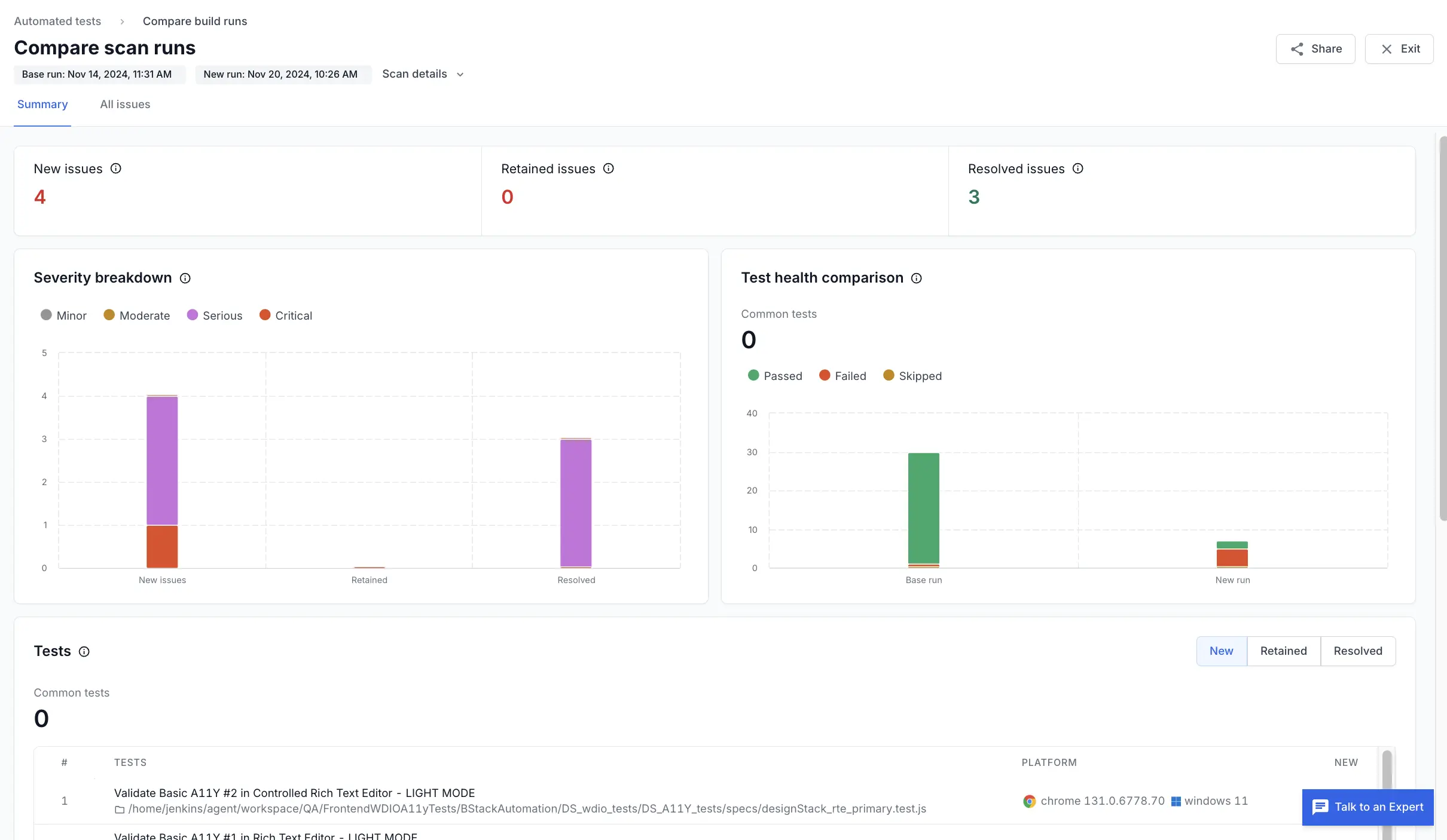
Automated Tests - compare reports

The following important details are presented in the summary tab of the report comparison:
- New issues: These are the issues present in the new scan that were absent in the base scan.
- Retained issues: These are the issues present in both the new scan and the base scan.
- Resolved issues: These are the issues present in the base scan but are absent in the new scan.
- Severity breakdown: The Severity breakdown widget visualizes a breakdown of the severity of new issues, retained issues, and resolved issues.
- Scan stability comparison: The Scan stability comparison widget visualizes the number of pages that were successfully scanned, redirected, or failed using the Website Scanner. You can get more context on the stability of the scan reports using this widget.
- Test health comparison: The Test health comparison widget visualizes the number of tests that passed, failed, or skipped while running Automated Tests. You can get more context on the progress of accessibility compliance of your website using this widget.
How to compare two website scan runs
You can compare two website scan runs in three ways:
- Compare any two scan runs: This is the most flexible method. When you want to compare scans that are not close in sequence, you need to use this method.
- Compare a specific scan run with another: This method can be used to compare a scan run with other runs when you are already analyzing a scan run.
- Compare the latest scan run with the previous: This method provides a quick way to compare the latest run of a scan with its immediate previous run.
Compare any two scan runs
Follow these steps to compare any two scan runs:
- On the Website Scanner page, select a scan from the Scan Summary.
- On the Scan runs tab, select the checkboxes against any two scan runs you want to compare.
- Click Compare.
Compare a specific scan run with another
When you are analyzing a specific scan run, you can quickly compare it with another run using these steps:
- On the Website Scanner page, select a scan from the Scan Summary.
- On the Scan runs tab, click a scan run to view the detailed report.
- Click Compare.
- Select any scan run from the list and click Compare.
Compare the latest scan run with the previous
Follow these steps to analyze the newest scan run with the previous run:
- On the Website Scanner page, click the three-dots icon next to a scan.
- Click View latest scan run to view a quick snapshot of the difference between the latest scan run and the previous run.
- Click View detailed comparison to analyze the scans.
How to compare Automated Tests reports
You can compare two Automated Tests reports in two ways:
- Compare any two Automated Tests reports: This is the most flexible method. When you want to compare reports that are not close in sequence, you need to use this method.
- Compare the latest report with the previous: This method provides a quick way to compare the latest report with its immediate previous report.
Compare any two Automated Tests reports
Follow these steps to compare any two Automated Tests reports:
- On the Automated Tests page, hover over a completed report and click Compare.
- On the popup, select a report with which you want to compare.
- Click Compare.
Compare the latest report with the previous
Follow these steps to analyze the newest scan run with the previous run:
- On the Automated Tests page, click any test report.
- You can view a quick snapshot of the difference between the latest report and the previous run.
- Click View detailed comparison to analyze the scans.
Related topic
We're sorry to hear that. Please share your feedback so we can do better
Contact our Support team for immediate help while we work on improving our docs.
We're continuously improving our docs. We'd love to know what you liked
We're sorry to hear that. Please share your feedback so we can do better
Contact our Support team for immediate help while we work on improving our docs.
We're continuously improving our docs. We'd love to know what you liked
Thank you for your valuable feedback!