
We are thrilled to announce the beta launch of BrowserStack Test Management, a comprehensive platform designed to modernize test management and enhance testing efficiency. With its powerful set of features, Test Management empowers testing teams to streamline their workflows, enhance collaboration, and achieve faster releases.
Key features of BrowserStack Test Management
With Test Management, you can create, manage, and track your manual & automated test cases using simple, integrated workflows and powerful dashboards. Some of its key features include:
Centralized test case repository: Test Management provides a centralized test case repository, where you can store, organize, and manage all your test cases in one place. With a centralized repository, teams can access, update, and collaborate on test cases seamlessly, ensuring everyone is on the same page.

Quick & easy import: Test Management offers quick and easy import capabilities, allowing you to effortlessly import your test cases from various sources, including CSVs and other test management tools. This feature eliminates the tedious manual effort of recreating test cases, enabling teams to get up and running in no time.
Powerful Jira app: Easily track test cases & test runs through two-way binding via Jira App & have any changes reflected effortlessly in Test Management. With our two-way Jira binding, all your test cases & test runs are visible and manageable in both Test Management & Jira. Achieve better traceability by tracking test cases & test runs through two-way binding using the Jira app.

Test run management: Plan, schedule, and execute test runs effortlessly. Testers can create test suites, assign test cases, and track progress in real-time. Our tool is compatible with popular testing automation frameworks, and it allows you to upload standard JUnit-XML/BDD-JSON reports generated by these frameworks.

Integration with Test Observability: Test Management provides seamless integration with other BrowserStack products such as Test Observability, making it the one-stop solution to track varied test cases, trigger runs and effectively analyze test results. One can view the test logs, and monitor test results closely leveraging the integration with Test Observability.
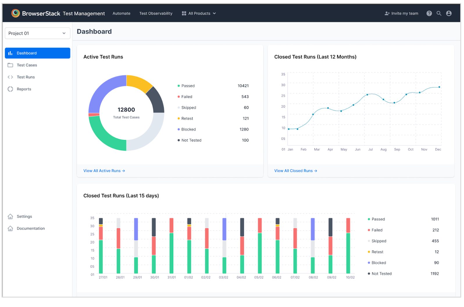
Rich dashboard & analytics: Test Management presents you with a rich, intuitive dashboard that provides real-time insights into your testing activities, progress, and results. Armed with these analytics, you can make data-driven decisions, optimize your testing strategies, and continuously improve your testing processes.

Why BrowserStack Test Management

With its centralized test case repository, quick and easy import capabilities, powerful Jira integration, efficient test run management, integration with Test Observability, and rich dashboard with analytics, Test Management empowers testing teams to streamline their workflows, enhance collaboration, and deliver high-quality software with confidence.
Join our beta launch and experience the power of BrowserStack Test Management firsthand. Participate in shaping the future of test case management by providing valuable feedback and insights to further enhance the platform's capabilities.
See BrowserStack Test Management in action!
Join our product experts for an exclusive webinar, “Introducing BrowserStack Test Management: The Modern & Unified Way to Manage Test Cases” on 6th July 2023, and learn how you can modernize your test management process.
